В этой статье речь пойдет о таком дизельном микроавтобусе как Volkswagen Transporter T2 1982-1992 г.г., а в частности схемы электрических соединений на него. Немного из истории данного авто, в 1967 году появилось второе поколение Volkswagen Transporter. В нем был сохранен подход T1 по части шасси и дизайна. Т2 начали выпускать как и предыдущий Фольксваген Т1 на заводе в Ганновере. Из более чем 3 млн автомобилей Т2 произведенных в Германии, больше половины пошли на экспорт. Новый Транспортер Т2, имеет более комфортную кабину с неразделенным лобовым стеклом, улучшенную заднюю подвеску и более мощный двигатель. Раздвижные двери по бокам. так же вошли в стандартную комплектацию.
Схема обозначений токопрохождения на Фольксваген Транспортер
Система предварительного прогрева и насос охлаждения — электросхема
Батарея, стартер, генератор переменного тока, выключатель зажигания, пульт управления и оптический и акустический контроль уровня масла — эл.схема на Фольксваген Транспортер Т2
Схема пульта управления, указателя температуры воды и нехватки ее, прикуривателя, радио и внутреннего освещения на Фольксваген Транспортер Т2
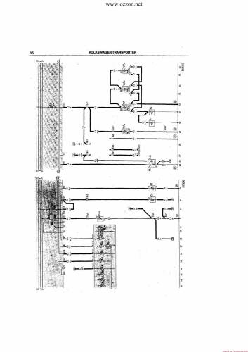
Электросхема выключателя света, фонаря номерного знака, стояночного света, освещения приборов, фар, задних фонарей, переключателя света и светового сигнала
На Фольксваген Транспортер Т2 схема указателя поворота с мигающим светом, сигнального освещения, стоп-сигнала, заднего света и сигнального рожка
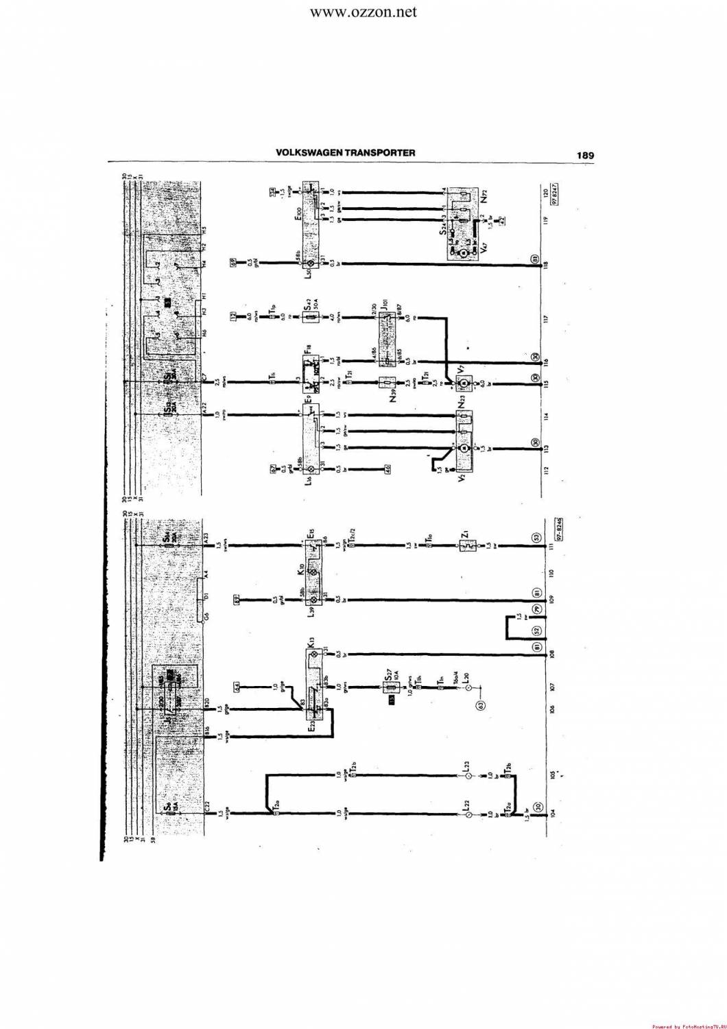
Эл.схема противотуманных фар, заднего противотуманного света, обогрева заднего стекла, вентилятора приточного воздуха, вентилятора радиатора и вентилятора теплого воздуха на Фольксваген Транспортер
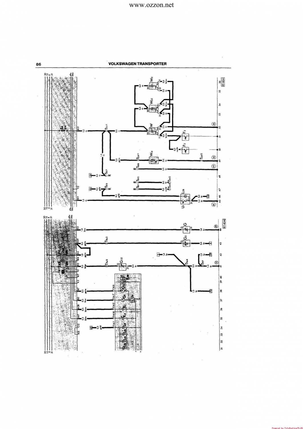
Электросхема стеклоочистителя и стеклоомывателя, контроля ручного тормоза и тормозной жидкости на Фольксваген
Другие схемы смотрите на этом сайте.









